ダッシュボード
作成日 2024/03/31 更新日
操作
eDOC システム管理者(ビルトイングループと権限)の権限が付与されているユーザーが操作できます。
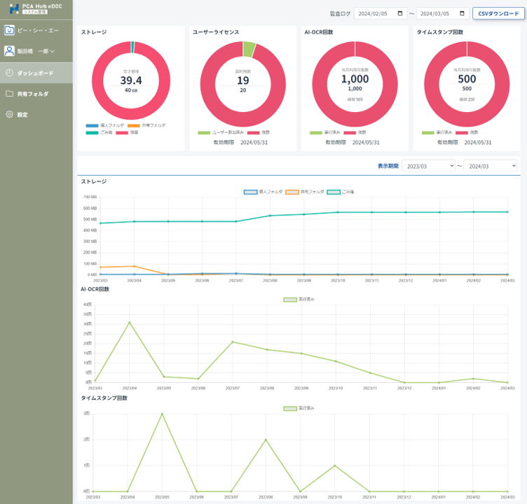
1. eDOCシステム管理のダッシュボード
(1) eDOCシステム管理メニューの「ダッシュボード」をクリックします。

ポイント
-
ストレージ容量は残数が10%未満、AI-OCR、タイムスタンプの利用可能回数が20%未満の場合はアラートが表示されます。
-
契約期限が30日以下の場合は、アラートが表示されます。
-
グラフの表示期間は当月から過去2年までの範囲でかつ、月単位で選択することができます。
2. eDOCシステム管理の監査ログ
(1) eDOCシステム管理メニューの「ダッシュボード」をクリックします。

(2) 出力日付を指定して、「csvダウンロード」をクリックします。

ポイント
-
eDOCで記録される操作が対象となります。
-
前日までの操作の記録をダウンロードすることができます。
-
一度にダウンロード可能な監査ログ件数の上限値は50万件となります。
-
記録される操作
eDOCシステム管理での設定変更 |
---|
自動タイムスタンプ設定更新 |
共有フォルダのファイル保護設定更新 |
AI-OCR 設定(請求書の取引金額) |
フォルダの操作 |
新規作成 |
フォルダ名更新 |
移動 |
複製 |
ごみ箱に移動 |
物理削除 |
復元 |
フォルダオプション更新 |
アクセス管理更新(アクセス管理の継承設定の変更) |
アクセス管理更新(ユーザー/グループの追加) |
アクセス管理更新(ユーザー/グループの削除) |
ファイルの操作 |
アップロード(セッション開始) |
アップロード(バックグラウンドジョブ) |
上書きアップロード(セッション開始) |
上書きアップロード(バックグラウンドジョブ) |
ダウンロード |
一括ダウンロード(セッション開始) |
一括ダウンロード(バックグラウンドジョブ) |
ファイル名更新 |
基本プロパティ「書類の大きさ」更新 |
移動 |
複製 |
ごみ箱に移動 |
物理削除 |
復元 |
タイムスタンプ自動実行(セッション開始) |
タイムスタンプ自動実行(付与) |
タイムスタンプ手動実行(セッション開始) |
タイムスタンプ手動実行(付与) |
タイムスタンプ検証(セッション開始) |
タイムスタンプ検証(終了) |
特定の操作エラー |
ファイルの保護を理由としたエラー |
インポート(セッション開始) |
インポート(バックグラウンドジョブ) |
AI-OCR実行設定 |
AI-OCR実行(セッション開始) |
AI-OCR実行(バックグラウンドジョブ) |
証憑確認結果 |
証憑種類 |
ユーザー定義プロパティの操作 |
プロパティセット新規追加 |
プロパティセット名前更新 |
プロパティセット削除 |
プロパティ項目の追加 |
プロパティ項目の値変更 |
プロパティ項目削除 |
プロパティテンプレートの操作 |
プロパティテンプレート新規作成 |
プロパティテンプレート名前更新 |
プロパティテンプレートプロパティ項目の更新 |
プロパティテンプレート削除 |